- Visão estratégica dos empreendimentos é essencial para conectar todas as etapas do projeto e embasar melhores decisões
- Prevision oferece um painel de visão estratégica que permite visualizar datas-chave de todos os projetos de forma integrada
- Benefícios incluem integração entre Incorporação e Obra, monitoramento centralizado para decisões ágeis e redução do trabalho manual
Ter uma visão estratégica dos empreendimentos significa conectar todas as etapas do projeto, desde a incorporação até a obra, a fim de ter todas as informações organizadas e acessíveis para embasar melhores decisões. Quando esses dados ficam dispersos, o acompanhamento se torna mais difícil, aumentando os riscos, atrasos e dificultando o planejamento da construtora e incorporadora.
Para evitar esses desafios, é essencial contar com ferramentas que consolidem as informações de forma clara e integrada. E é exatamente isso que a Prevision traz com sua nova funcionalidade: o painel de visão estratégica.
Nele, gestores podem visualizar as datas-chave de todos os projetos, reunindo informações da obra e da incorporação para um acompanhamento macro, preciso e ágil.
Neste artigo, vamos mostrar porque conectar essas etapas é essencial para um planejamento eficiente e como o painel de visão estratégica da Prevision pode ser útil para transformar a gestão dos seus empreendimentos. Vamos lá?
O que é visão estratégica?
A visão estratégica dos empreendimentos é a capacidade de enxergar o projeto como um todo, conectando todas as etapas que envolvem a obra para uma melhor análise do que está acontecendo. Para construtoras e incorporadoras, isso significa ter clareza sobre prazos, custos, riscos e oportunidades ao longo do ciclo de vida do empreendimento.
No contexto do planejamento estratégico, essa visão tende a abranger desde os estudos de viabilidade do negócio até a entrega final, de modo que os C-Levels — como CEOs, CFOs e diretores de engenharia — tenham informações mais embasadas para poder alinhar metas, otimizar recursos e evitar gargalos operacionais.
Sem essa conexão, dados importantes podem ficar isolados em diferentes setores, dificultando uma gestão coesa e comprometendo as tomadas de decisão.
A boa notícia é que hoje em dia já se pode contar com ferramentas que proporcionam esse nível de controle e previsibilidade, consolidando e organizando todas as informações do empreendimento em um único lugar.
Algumas delas, como a que veremos neste artigo, permitem visualizar e analisar cada um dos indicadores-chave para antecipar os possíveis desafios e tomar decisões mais rápidas e certeiras. Reduzindo, assim, os riscos do negócio e aumentando a eficiência na gestão dos projetos. Vamos ver mais sobre os benefícios da visão estratégica a seguir.
Benefícios da visão estratégica nas construtoras e incorporadoras
Uma construtora ou incorporadora que lida com múltiplos empreendimentos enfrenta desafios constantes na organização e análise das informações. Sem uma visão consolidada, os gestores precisam acessar diferentes módulos e relatórios para obter dados estratégicos, tornando a tomada de decisão mais lenta e complexa.
Por outro lado, com a visão estratégica dos empreendimentos, todas essas informações ficam centralizadas, permitindo um monitoramento mais eficiente e um direcionamento preciso das ações. Vamos ver mais sobre os principais benefícios dessa abordagem:
1. Integração entre Incorporação e Obra
A falta de conexão entre as etapas do empreendimento dificulta a análise do status geral dos projetos. Com uma visão integrada, é possível acompanhar o progresso de todas as fases em um só painel, reduzindo retrabalho e trazendo um alinhamento mais eficiente entre os times.
2. Monitoramento centralizado para decisões mais ágeis
Com uma visão consolidada, os gestores têm acesso rápido às datas-chave dos projetos, identificando pontos críticos que exigem atenção. Isso elimina a necessidade de acessar cada projeto individualmente, tornando a tomada de decisão mais estratégica e proativa.
3. Redução do trabalho manual e ganho de produtividade
Muitas empresas ainda precisam reunir manualmente as principais datas dos empreendimentos para criar relatórios estratégicos. Se você contar com um painel automatizado, esse processo é eliminado, permitindo que as equipes direcionem seus esforços para ações mais estratégicas e menos operacionais.
4. Informações sempre atualizadas e consistentes
As datas de início, fim e marcos estratégicos dos projetos são atualizadas automaticamente conforme os cronogramas vinculados. Isso evita erros, garante que todos trabalhem com informações precisas e reduz a dependência de planilhas manuais ou múltiplos sistemas.
5. Personalização de marcos estratégicos
Cada empresa possui suas próprias prioridades e indicadores de sucesso, certo? Com a possibilidade de configurar marcos estratégicos no painel, a gestão pode adaptar a ferramenta às necessidades específicas do negócio, para que assim tenha um acompanhamento mais fiel e alinhado com seus objetivos.
Como você pode ver, ter uma visão estratégica significa transformar a gestão dos empreendimentos, tornando os processos mais eficientes, reduzindo riscos e aumentando a qualidade das decisões. Dessa forma, as construtoras e incorporadoras ganham previsibilidade e fortalecem sua competitividade no mercado.
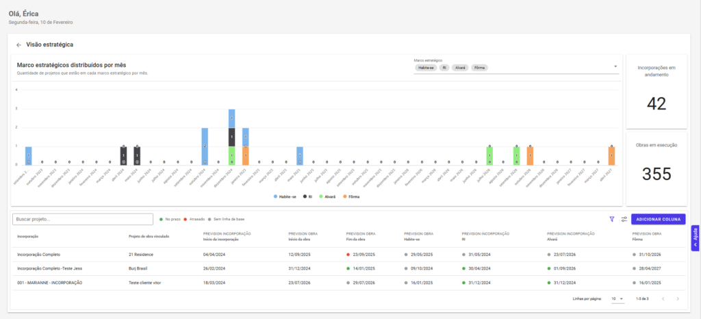
Conheça o painel de visão estratégica dos empreendimentos da Prevision
A melhor notícia é que a Prevision acaba de lançar uma funcionalidade inovadora para tornar tudo isso realidade. Além disso, a ferramenta é capaz de resolver um dos principais desafios das construtoras e incorporadoras, que é a dificuldade de visualizar, em um só lugar, as datas-chave e o status dos empreendimentos.
Com o novo Painel de Visão Estratégica, gestores e C-Levels conseguem acompanhar de forma consolidada todas as etapas dos projetos, desde a Incorporação até a Obra, sem precisar acessar múltiplos sistemas e nem montar relatórios manuais.

Essa funcionalidade permite visualizar e gerenciar, de maneira intuitiva, as informações essenciais dos empreendimentos organizadas em um único painel. Portanto, nele, é possível:
- Ter um panorama completo dos projetos, com a vinculação automática entre Incorporação e Obra.
- Acompanhar datas de início, fim e marcos estratégicos em tempo real.
- Filtrar empreendimentos por nome, período ou status para localizar rapidamente informações específicas.
- Personalizar os marcos estratégicos, adaptando a visualização às necessidades da empresa.
Com essa centralização, a gestão se torna mais ágil, integrada e estratégica, permitindo um monitoramento eficiente e uma tomada de decisão mais embasada. Além disso, as atualizações automáticas permitem que todos os times trabalhem sempre com informações precisas, atuais e alinhadas.
O painel de visão estratégica reforça o compromisso da Prevision em oferecer soluções inteligentes para a gestão de empreendimentos, conectando equipes e tornando o planejamento mais eficiente.
Ficou interessado? Faça agora mesmo uma demonstração gratuita e conheça.

